HAMi-WebUI的部署与使用

一、介绍

HAMi-WebUI项目官网:https://github.com/Project-HAMi/HAMi-WebUI

根据官网的介绍,它是一个基于开源项目HAMi的另一开源项目,主要用来管理与监视GPU等加速设备资源的。它通过提供一个可视化的web接口扩展了HAMi的功能与可用性,这个web接口可以查看与管理跨节点的GPU资源分配与使用情况。HAMi-WebUI支持针对任务与GPU使用细节的查看,使得团队人员能高效地查看与监控相关资源的使用与消耗情况,更好地进行团队协作开发、更加便捷与充分使用相关资源。它具体提供如下4个功能:

  • 资源概览: 提供所有资源的综合视图,包括节点和显卡的资源使用情况。快速评估所有节点和显卡的状态。
  • 节点管理: 浏览详细的节点信息,包括节点状态、资源使用情况。
  • 显卡管理: 可视化各节点的显卡使用情况,详细展示算力与显存的分配与使用。
  • 任务管理: 追踪任务及其资源消耗。查看任务创建时间、状态、显卡分配等信息。

二、部署

部署文档:https://github.com/Project-HAMi/HAMi-WebUI/blob/main/docs/installation/helm/index.md

部署HAMi-WebUI之前必须先满足以下先决条件:

  • 已经部署好了k8s环境(对k8s版本要求由HAMi版本决定,具体查看HAMi官方安装文档)
  • 已经部署好HAMi环境且其版本>=2.4.0
  • 部署好Prometheus且其版本>2.8.0
  • 部署好Helm且其版本>3.0 (目前官方文档中说明了通过helm安装HAMi-WebUI这一安装途经与工具)

2.1 部署HAMi-WebUI Helm charts

1
2
3
4
5
6
7
8
9
10
11
12
13
14
15
16
17
18
19
20
21
22
23
24
25
26
27
28
29
30
31
32
33
34
35
36
37
38
39
40
#1.添加HAMi-WebUI repository
helm repo add hami-webui https://project-hami.github.io/HAMi-WebUI

#2.使用helm部署HAMi-WebUI(其中externalPrometheus.address参数的值以k8s环境中prometheus实际服务名为准,端口一般都是9090)
helm install my-hami-webui hami-webui/hami-webui --set externalPrometheus.enabled=true --set externalPrometheus.address="http://prometheus-k8s.monitoring.svc.cluster.local:9090" -n kube-system
#上述命令执行后,会有如下输出
#NAME: my-hami-webui
#LAST DEPLOYED: Wed Jan 22 14:46:54 2025
#NAMESPACE: kube-system
#STATUS: deployed
#REVISION: 1
#TEST SUITE: None
#NOTES:
#1. Get the application URL by running these commands:
# export POD_NAME=$(kubectl get pods --namespace kube-system -l "app.kubernetes.io/name=hami-webui,app.kubernetes.io/instance=my-hami-webui" -o #jsonpath="{.items[0].metadata.name}")
# export CONTAINER_PORT=$(kubectl get pod --namespace kube-system $POD_NAME -o jsonpath="{.spec.containers[0].ports[0].containerPort}")
# echo "Visit http://127.0.0.1:3000 to use your application"
# kubectl --namespace kube-system port-forward $POD_NAME 3000:$CONTAINER_PORT


#以下是执行"helm install xxx"前的确认性命令
#查看与确认k8s环境中prometheus实际服务名与端口
root@controller01:~# kubectl -n monitoring get svc | egrep "NAME|prometheus"
NAME TYPE CLUSTER-IP EXTERNAL-IP PORT(S) AGE
prometheus-adapter ClusterIP 10.68.33.74 <none> 443/TCP 11d
prometheus-k8s NodePort 10.68.168.213 <none> 9090:31819/TCP,8080:31903/TCP 11d
prometheus-operated ClusterIP None <none> 9090/TCP 11d
prometheus-operator ClusterIP None <none> 8443/TCP 11d
#确认 prometheus-k8s.monitoring.svc.cluster.local 服务名是否可用
root@controller01:~# kubectl run -it --restart=Never --image=swr.cn-north-4.myhuaweicloud.com/ddn-k8s/docker.io/infoblox/dnstools:v3 dnstools --rm
If you don't see a command prompt, try pressing enter.
dnstools#
dnstools# nslookup prometheus-k8s.monitoring.svc.cluster.local
Server: 169.254.20.10
Address: 169.254.20.10#53

Name: prometheus-k8s.monitoring.svc.cluster.local
Address: 10.68.168.213

dnstools#
1
2
3
4
5
#3.执行如下命令确认安装结果
root@controller01:~# kubectl get pods -n kube-system | grep webui
my-hami-webui-c6f4b6c98-mpgd7 2/2 Running 0 17h
my-hami-webui-dcgm-exporter-v6gnx 1/1 Running 0 16m
#其中使用到了镜像“nvcr.io/nvidia/k8s/dcgm-exporter:3.3.7-3.5.0-ubuntu22.04”很可能下载失败
1
2
3
4
5
6
7
8
9
10
11
12
13
14
15
16
17
18
19
#4.查看svc并修改svc类型为NodePort
root@controller01:~# kubectl -n kube-system get svc
NAME TYPE CLUSTER-IP EXTERNAL-IP PORT(S) AGE
dashboard-metrics-scraper ClusterIP 10.68.5.223 <none> 8000/TCP 12d
hami-device-plugin-monitor NodePort 10.68.183.209 <none> 31992:31992/TCP 8d
hami-scheduler NodePort 10.68.83.62 <none> 443:31998/TCP,31993:31993/TCP 8d
kube-dns ClusterIP 10.68.0.2 <none> 53/UDP,53/TCP,9153/TCP 12d
kube-dns-upstream ClusterIP 10.68.48.155 <none> 53/UDP,53/TCP 12d
kubelet ClusterIP None <none> 10250/TCP,10255/TCP,4194/TCP 12d
kubernetes-dashboard NodePort 10.68.176.76 <none> 443:30119/TCP 12d
metrics-server ClusterIP 10.68.24.142 <none> 443/TCP 12d
my-hami-webui ClusterIP 10.68.74.135 <none> 3000/TCP,8000/TCP 17h
my-hami-webui-dcgm-exporter ClusterIP 10.68.174.215 <none> 9400/TCP 17h
node-local-dns ClusterIP None <none> 9253/TCP 12d

#将svc/my-hami-webui 类型由ClusterIP修改为NodePort
root@controller01:~# kubectl -n kube-system get svc | grep webui
my-hami-webui NodePort 10.68.74.135 <none> 3000:31254/TCP,8000:32691/TCP 17h
my-hami-webui-dcgm-exporter ClusterIP 10.68.174.215 <none> 9400/TCP 17h

2.2 访问HAMi-WebUI

http://{k8s集群任意节点IP}:{svc/my-hami-webui的在k8s节点上的映射端口号},根据上述命令的回显结果,svc/my-hami-webui的在k8s节点上的映射端口号是31254。 如果k8s集群中某个控制节点IP是172.20.0.21,则HAMi-WebUI的访问url是如下:

1
http://172.20.0.21:31254
image-20250123093641069

2.3 卸载HAMi-WebUI

1
root@controller01:~# helm -n kube-system uninstall my-hami-webui 

2.4 报错与处理

2.4.1 pod/my-hami-webui-dcgm-exporter提示"Failed to watch metrics: Error watching fields: The third-party Profiling module returned an unrecoverable error"

具体问题描述在:https://github.com/Project-HAMi/HAMi-WebUI/issues/20

image-20250122162820887

处理办法:

2025年1月22日:不知如何处理,暂时搁置。社区提问与hami微信群提问,暂时(2025年1月22日)都无人回复,不知道是不是快过年了,大家不上班

2025年1月23日:

1
2
#修改daemonsets/my-hami-webui-dcgm-exporter,将参数“args: -f /etc/dcgm-exporter/dcp-metrics-inclueded.csv”去掉
root@controller01:~# kubectl -n kube-system edit daemonsets.apps my-hami-webui-dcgm-exporter
image-20250123092714778
image-20250123092747161
1
2
#然后可以看到pod/my-hami-webui-dcgm-exporter-v6gnx 正常运行
root@controller01:~# kubectl -n kube-system get pods
image-20250123092608635

三、使用

创建任务

1
2
3
4
5
6
7
8
9
10
11
12
13
14
15
16
17
18
19
20
21
22
23
24
25
26
27
28
29
30
31
32
33
34
35
36
37
38
39
40
41
42
43
44
45
46
47
48
49
50
51
root@controller01:/opt/installPkgs/k8s-vgpu-basedon-HAMi# cat gpu-test4.yaml                 
apiVersion: v1
kind: Pod
metadata:
name: gpu-test4
spec:
restartPolicy: OnFailure
# nodeName: controller01
containers:
- name: gpu-test4-01
image: xxx/ubuntu2004:pytorch2.2.2-classification-example
command:
- python3
- /opt/classification/train.py
resources:
limits:
nvidia.com/vgpu: 2 # requesting 1 vGPUs
nvidia.com/gpumem: 3000 # Each vGPU contains 3000m device memory (Optional,Integer)
nvidia.com/gpucores: 10 # Each vGPU uses 10% of the entire GPU (Optional,Integer)

root@controller01:/opt/installPkgs/k8s-vgpu-basedon-HAMi# cat gpu-test6.yaml
apiVersion: v1
kind: Pod
metadata:
name: gpu-test6
spec:
restartPolicy: OnFailure
# nodeName: controller01
containers:
- name: gpu-test6-01
image: 175.6.40.93:8196/k8s-kubekey/ubuntu2004:pytorch2.2.2-classification-example
command:
- python3
- /opt/classification/train.py
resources:
limits:
nvidia.com/vgpu: 1 # requesting 1 vGPUs
nvidia.com/gpumem: 3000 # Each vGPU contains 3000m device memory (Optional,Integer)
#nvidia.com/gpumem-percentage: 10 #Each vGPU containers 10% device memory of that GPU. Can not be used with nvidia.com/gpumem
nvidia.com/gpucores: 10 # Utilization limit of this vGPU is set to 10% of total GPU utilization
#nvidia.com/priority: 0 # We only have two priority class, 0(high) and 1(low), default: 1
#The utilization of high priority task won't be limited to resourceCores unless sharing GPU node with other high priority tasks.
#The utilization of low priority task won't be limited to resourceCores if no other tasks sharing its GPU.


root@controller01:/opt/installPkgs/k8s-vgpu-basedon-HAMi# kubectl apply -f gpu-test4.yaml -f gpu-test6.yaml
root@controller01:/opt/installPkgs/k8s-vgpu-basedon-HAMi# kubectl get pods
NAME READY STATUS RESTARTS AGE
dnstools 1/1 Running 0 23h
gpu-test4 1/1 Running 0 2m17s
gpu-test6 1/1 Running 0 2m17s

资源总览

image-20250123103935595

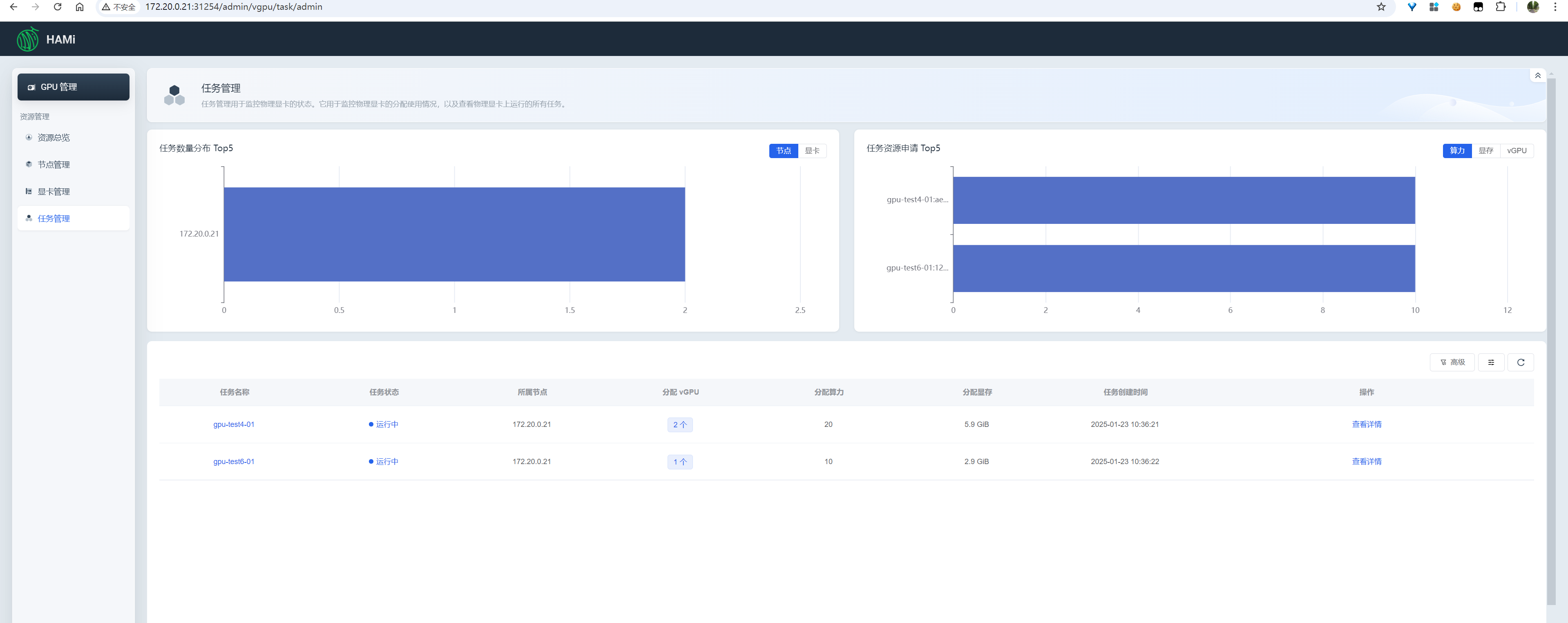
任务管理

查看所有任务的资源使用情况、单个任务的资源使用详情

image-20250123103950833
image-20250123104011189

更多细节分析,待续

四、开源贡献

https://github.com/Project-HAMi/HAMi-WebUI/blob/main/README_ZH.md#%E5%8F%82%E4%B8%8E%E8%B4%A1%E7%8C%AE


HAMi-WebUI的部署与使用
https://jiangsanyin.github.io/2025/01/22/HAMi-WebUI的部署与使用/
作者
sanyinjiang
发布于
2025年1月22日
许可协议